Continuous cloud asset discovery and monitoring
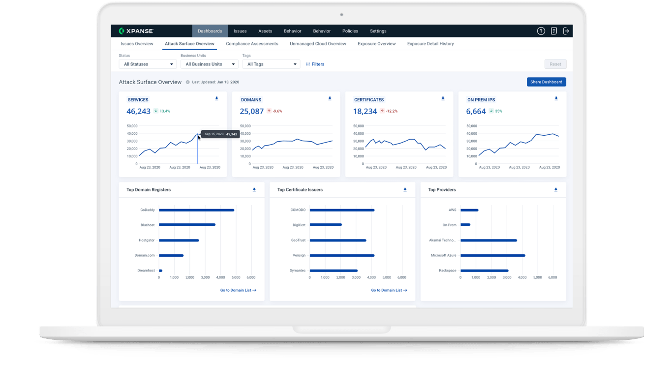
Cortex Xpanse scans all IPv4 space several times per day to uncover all your internet-connected assets. It monitors changes to cloud assets that may put them at risk, even if those assets were unknown to you.
Reduce RDP Exposure
A full inventory of assets ensures that all unknown assets are under control and unnecessary assets are decommissioned, reducing your attack surface.
Track inventory faster than adversaries can find weaknesses
Shut down RDP exposures before they can become attack vectors for ransomware.






